"我上次那个提示词写得特别好,但找不到了"
每次想回看 Claude Code 的聊天记录,都觉得好麻烦,/resume 又不能看到所有的聊天记录,都被折叠了。。
AI 编程用久了,会发现一个东西挺重要——自己积累的提示词。
Claude Code 的设计其实不太方便回看提示词。但回看这件事很有价值:能帮你优化下一次的提示,也能让你回顾整个项目是怎么一步步做出来的。
最开始我用Claude Code研究有哪些Claude Code 聊天记录管理器:我使用浏览器控制MCP,它自带的网络工具以及 GitHub KB 这些 skills 去研究。
找了一圈工具,很多要么聊天记录没完全复现。最关键的一点是——能不能完整记录 `.claude` 文件夹下 session 中的所有聊天记录。
https://jhlee0409.github.io/claude-code-history-viewer/ 下载并打开软件,即可查看所有本地的 Claude Code 聊天记录。
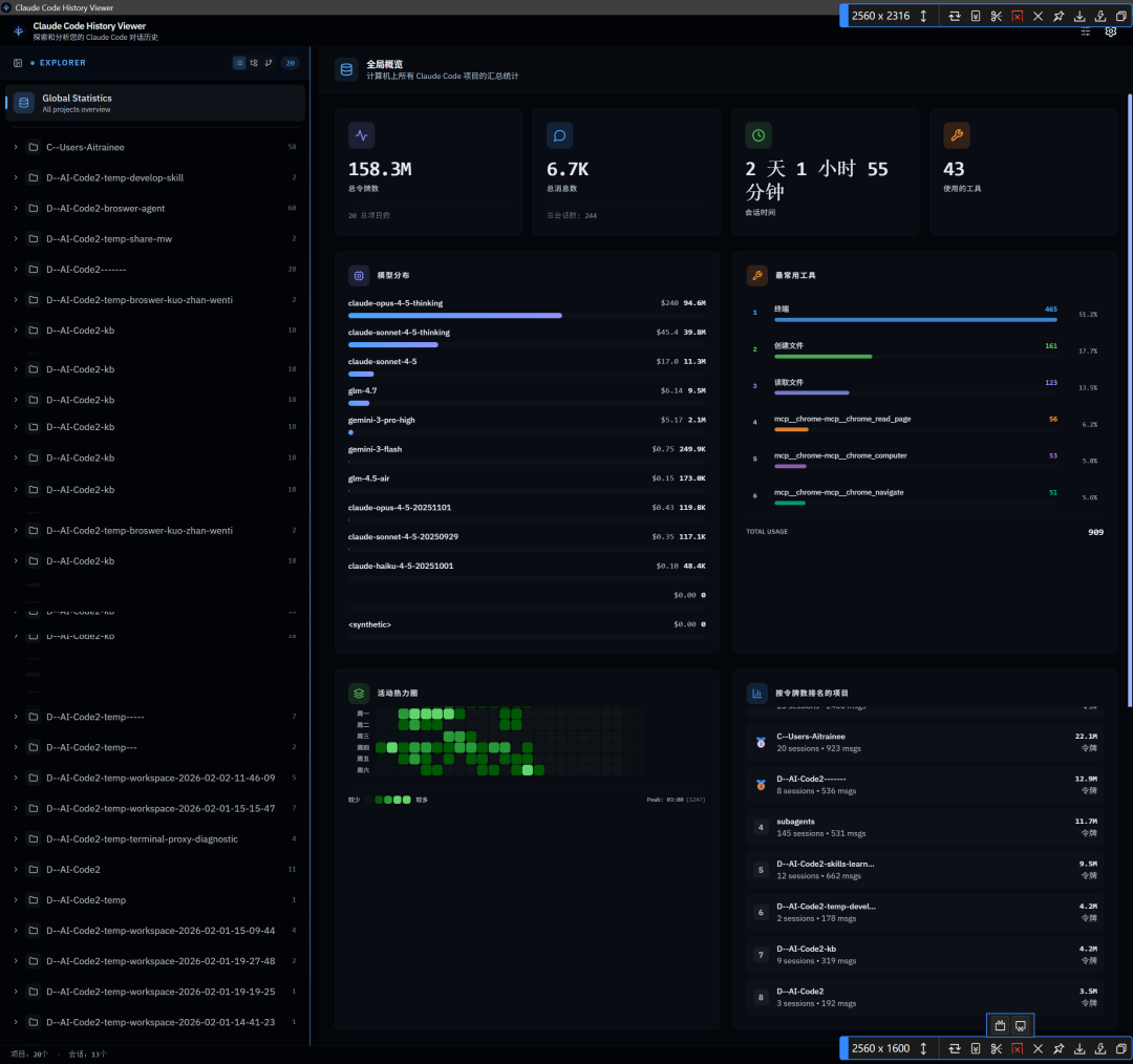
聊天记录完整,无任何缺失。Agent执行的工具调用,所有执行目录均可查看。
支持便携式垂直或水平拖动查看,以及点击进入查看详细聊天记录。
Token Usage
热力图能看到常用工具的分布。大部分人主要是用终端做文件创建和读取,我则经常用 Chrome MCP 这个浏览器多标签控制工具(之前文章介绍过)。右下角显示的是 token 消耗最多的项目。

也可以看到最近编辑的文件,效率+1

我在这里也看到了自己曾用用户级命令行方式为 Claude Code 安装并启用的 MCP。

Claude Code 默认的会话记录清理周期好像是三十天,但你可以在这里将会话保存时间延长。

其他的:


我也用过一个叫 Lovcode 的,功能挺多,界面也不错,但聊天记录根本不齐。
这是我推荐的第二个 Claude Code 聊天会话管理工具,下面的功能是上一个工具没有的,两者具有互补性。
Vscode 扩展搜索即可。
它的 resume 会话功能,鼠标右击后有两种打开方式。我通常会选择在 IDE 终端中直接打开——因为前面也提到过,用 Claude Code 的时候,我比较喜欢在终端里操作,也设置了个人快捷方式来启动。直接启动就能用,非常便捷。
我一般直接在 Cursor 这类 IDE 里用这个扩展工具打开,查看聊天记录。
功能方面有几个亮点:
OPTIMIZED WORKFLOW

claude-code-history-viewer没有上面这些,另外,它也可直接导航到原项目目录:

最后,对于经常用 Claude Code 的朋友来说,配上这两个工具,整个工作流的掌控感会强许多。大家还有什么私藏的利器,也欢迎在评论区分享。
🌟 知音难求,自我修炼亦艰,抓住前沿技术的机遇,与我们一起成为创新的超级个体(把握AIGC时代的个人力量)。
点这里👇关注我,记得标星哦~