在指标计算时,需要将当期数据和历史往期数据进行对比,以便分析数据变化情况,如计算2024年5月收入对比去年同期值(2023年5月)的增长率。
其中,包含多种对比方式:
1. 同比:对比同期值,如2024年1月的年同比,则计算 2024年1月1日~2024年1月31日 对比 2023年1月1日~2023年1月31日;
2. 环比:对比环期值,如2024年3月的月环比,则计算 2024年3月1日~2024年3月31日 对比 2024年2月1日~2024年2月28日;
3. 动态同/环比:根据用户筛选器选择的时间,动态偏移。如筛选器选择的是2024年1月2~3号,计算月同比时,对比的是2023年12月2~3号(时间段长度保持一致);
4. 自定义对比:自定义选择时间段 和 对比时间段,如今天对比上周(时间段长度可不一致)。
使用场景:按照时间进行数据对比时使用,如运营计算本月收入同比去年的情况。
版本支持:所有版本。
通过本文介绍,您将了解到:
同比
环比
动态同/环比
自定义对比
同比
通过同比,可以计算和同期值的比较,同比支持 年同比、季同比、月同比、周同比。
注意:
1. 需要使用同比,需要在维度里至少有一个时间字段,否则同比不可用(有多个时间字段则取第一个时间段);
2. 同比可用颗粒度由时间维度字段的聚合决定,具体时间聚合和可用同比关系:
时间维度聚合 | 可用同比(只能颗粒度大于时间聚合) |
年 | - |
季 | 年同比 |
月 | 年同比、季同比 |
周 | 年同比、季同比、月同比 |
日 | 年同比、季同比、月同比、周同比 |
时、分、秒 | 暂不支持 |
以下示例阐述使用方法:
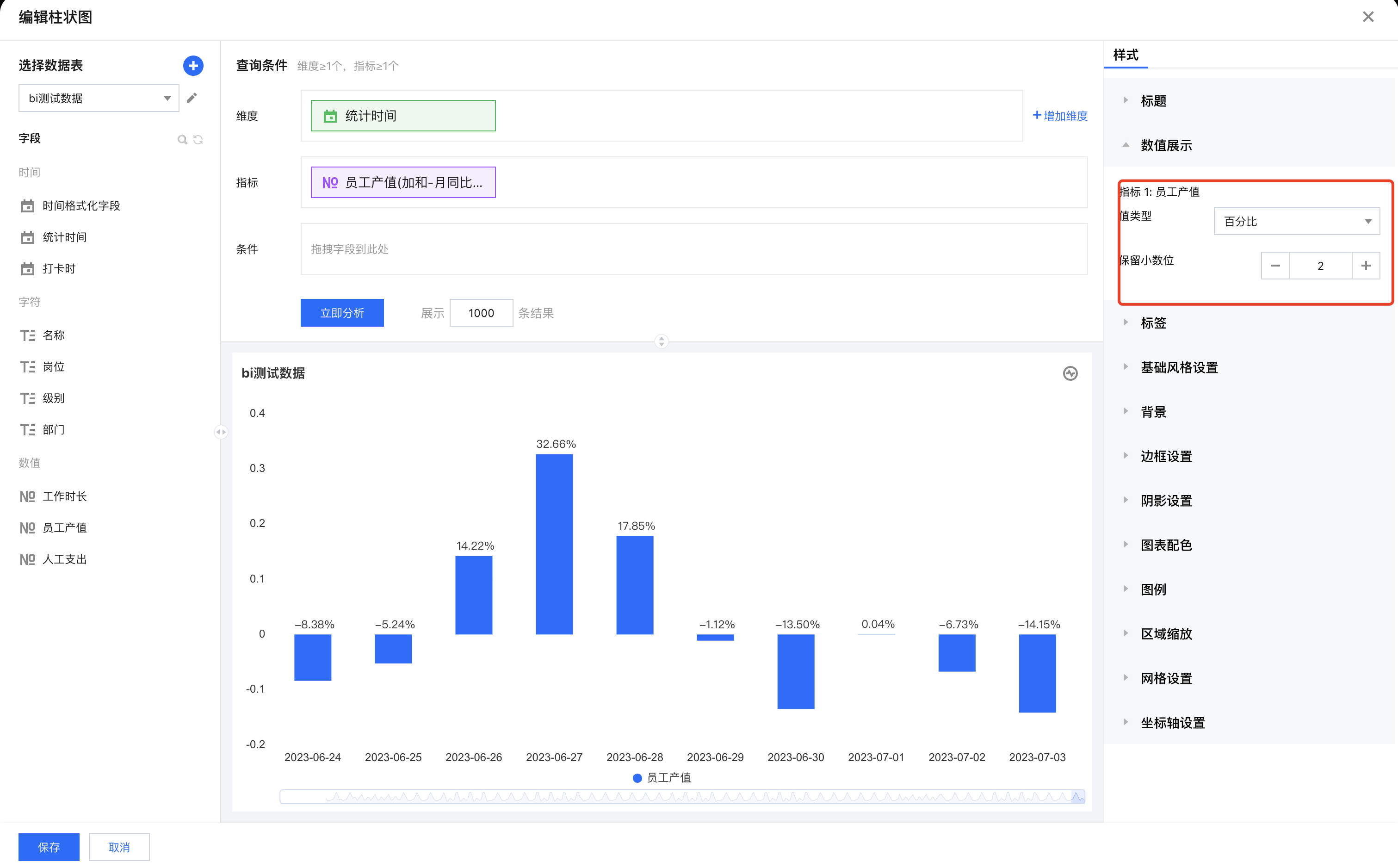
1. 进入画布,添加柱图组件,设置维度为“统计时间”,指标为“员工产值”。


2. 设置“统计时间”的时间聚合为“日”。


3. 在“员工产值”指标字段依次选择快捷计算 > 同环比 > 同比 > 月同比(增长率)。

4. 在样式面板设置展示数值,并格式化为百分比2位小数。

5. 当前是所有的时间维度,我们希望只展示2023年6月27日后的数据,则可以通过分析条件进行过滤。

过滤结果如下:


环比
通过环比,可以计算和环期值的比较,环比支持 年环比、季环比、月环比、周环比、日环比。
注意:
1. 需要使用环比,维度里至少有一个时间字段,否则环比不可用;
2. 环比可用颗粒度由时间维度字段的聚合决定,具体时间聚合和可用同比关系:
时间维度聚合 | 可用同比(颗粒度=时间聚合) |
年 | 年环比 |
季 | 季环比 |
月 | 月环比 |
周 | 周环比 |
日 | 日环比 |
时、分、秒 | 暂不支持 |
以下示例阐述使用方法:
1. 进入画布,添加柱图组件,设置维度为“统计时间”,指标为“员工产值”。

2. 设置“统计时间”的时间聚合为“日”。


3. 在“员工产值”字段依次选择快捷计算 > 同环比 > 环比 > 日环比(增长率)。

4. 在样式面板设置展示数值,并格式化为百分比2位小数,结果如下:

动态同/环比
通过同环比,可以得到一个完整聚合周期(如完整的2月)的数据对比,但有些场景,我们需要用非完整聚合周期(如非完整2月:2月1日~2月15日)的数据进行对比,两者区别示例如下:
假设当前为2月15日,我们按照同比方式,计算年同比。
1. 同环比:计算结果为 2024年2月1日~2024年2月28日 对比 2023年2月1日~2023年2月28日,因当前为2月15日,所以实际对比 2024年2月1日~2024年2月15日 对比 2023年2月1日~2023年2月28日,即当前不完整周期对比去年的完整周期;
2. 动态同环比:计算结果为 2024年2月1日~2024年2月15日 对比 2023年2月1日~2023年2月15日。
注意:
1. 需要使用动态同环比,维度里不能有时间字段,否则不可用(无法正确聚合);
2. 需要使用动态同环比,该组件必须被时间筛选器关联,否则设置不生效(通过筛选器获得时间周期)。
以下以“动态年同期”示例阐述使用方法:
1. 进入画布,添加柱图组件,设置维度为“部门”,指标为“员工产值”。

2. 在“员工产值”字段依次选择快捷计算 > 同环比 > 动态同比 > 年同期对比(增长值)。

3. 添加时间筛选器,设置关联前面的柱图组件:

4. 在画布中,选择时间筛选器时间范围,如下图,选择2023年06月1日至2023年06月15日,可以看到柱图数据已动态对比。

自定义对比
通过自定义对比,可选择任意两个时间片段数值进行对比,如选择2024年06月01日~06月03日 对比 2024年03月10日~04月03日 。
注意:
需要使用自定义对比,维度里不能有时间字段,否则不可用(无法正确聚合);
以下示例阐述使用方法:
1. 进入画布,添加柱图组件,设置维度为“部门”,指标为“员工产值”。


2. 在“员工产值”字段依次选择快捷计算 > 同环比 > 自定义对比。 

3. 设置自定义对比信息:


时间字段:选择数据表的时间字段,以该字段作为偏移依据;
区间对比:开启后,可对比两个时间区间;
时间类型:支持相对时间的定义和指定固定时间;
参考时间:以该时间作为主对比时间,本例中,设置2023年06月01日~06月15日来作为参考时间段,用来对比其他时间段;
对比时间:以该时间作为对比对象数据时间,本例中,设置2023年02月15日~04月12日 作为被对比的时间段数据;
展现方式:可设置对比结果为对比值还是百分比比率。
4. 单击立即分析后,获得每个部门在2023年06月01日~06月15日的数据 对比 2023年02月15日~04月12日 的数据结果。
