
我们非常高兴地推出 Elastic Observability Logs Essentials(以下简称 Logs Essentials),这是一款运行在 Elastic Cloud Serverless(SaaS)上的全新套餐。该产品基于与 Elastic Observability Complete 相同的无状态架构,专为需要高效、经济的日志分析、同时又不想自行运维 Elastic Stack 的 SRE 与开发者设计。作为日志管理领域的领导者,Elasticsearch 为这一新套餐提供了无与伦比的搜索与分析能力。
如果你的团队想要在无需支付高级功能费用或维护 Elastic Stack 的情况下体验到 Elastic 的速度与扩展性,Logs Essentials 将是不二之选。借助 Elastic Cloud Serverless,你无需管理任何基础设施,价格也更简单、可预测,让团队能够轻松上手、持续受益,将精力集中于更快地解决问题。
Logs Essentials 为 SRE 与开发者提供强大的分析能力,帮助他们迅速定位问题根因。
如果在使用 Logs Essentials 的过程中,你需要 SLO、AI/ML、AI Assistant 等更高级的日志分析功能,或希望同时监控 Trace 与 Metrics,请升级至 Observability Complete。
使用 Logs Essentials,SRE 无需再操心管理强大的 Elastic Stack。Elastic Cloud Serverless 会根据实际需求自动扩缩容,既不影响性能,也能有效控制成本。团队可以从以下方面直接受益:
无需管理或扩容任何基础设施
Elastic Cloud Serverless 从传统的有状态部署转向完全无状态、自动扩缩容的架构:存储被外置到云原生对象存储,计算通过 Kubernetes 进行编排。SRE 团队可以专注于日志与洞见,而无需做容量规划或集群尺寸调整。
内建高可靠性、弹性与自动化
Elastic Cloud Serverless 支持多区域部署、自动化的控制面与数据面升级、自动配置更新、金丝雀部署以及容量池管理,确保观察能力始终在线。
这些能力共同带来了一种“即开即用、按需扩展、高可用”的日志解决方案,让 SRE 可以把全部注意力放在运维洞见上,而不是基础设施。
Logs Essentials 提供了经济且可预测的日志分析路径。Elastic Cloud Serverless 通过先进的自动扩缩容控制器动态调整计算与存储,采用基于实际使用量(写入与保留)的灵活计费模式,让 SRE 可以“注册即用”,无需前期预留,也没有隐藏费用。
用户不再为闲置容量付费,也无需考虑基础设施成本——费用完全根据写入量和保留时间结算,消除了传统可观测性方案中常见的猜测与过度预留。SRE 只需注册账号,就能开始分析日志:无需运维基础设施,没有意外费用,只为实际用量付费。
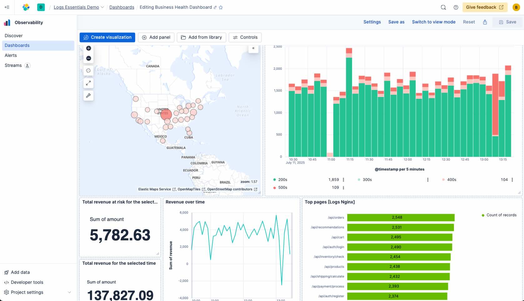
下面通过一个真实场景演示 SRE 如何使用 Logs Essentials。某电商站点的客户无法完成交易,根因尚不明确。问题可能出在前端、后端、数据库,甚至负载均衡器。幸运的是,系统已收集到来自 NGINX、MySQL 及应用本身的日志。借助 Elastic Observability Logs Essentials,SRE 可以快速深入这些日志,从高层症状出发,利用强大的搜索、ES|QL 的关联分析以及可视化工具(例如仪表盘)在各服务之间逐层排查。
SRE 主要通过以下步骤展开排障:





SRE 还可以通过 Observability Logs Essentials 的 ES|QL、Discover、Alerting 与 Dashboard 等能力,轻松创建可视化与仪表盘。

Logs Essentials 将 Elasticsearch 值得信赖的能力与 Elastic Cloud Serverless 的灵活扩展性相结合,提供了一套简化且高性价比的方案,帮助团队更快、更清晰地解决事件。无论是排查关键故障、监控服务健康,还是搭建前瞻性仪表盘,Logs Essentials 都能为你提供所需工具——搜索、ES|QL、告警与可视化——并且易于采纳、按需扩展。
原创声明:本文系作者授权腾讯云开发者社区发表,未经许可,不得转载。
如有侵权,请联系 cloudcommunity@tencent.com 删除。
原创声明:本文系作者授权腾讯云开发者社区发表,未经许可,不得转载。
如有侵权,请联系 cloudcommunity@tencent.com 删除。