依据货物种类的多样性、物理化学特性的差异,以及出入库频率的高低,精准划定仓库的功能分区。


合理的区域规划能让货物在仓库内流转顺畅,减少搬运距离与时间,显著提升仓储作业效率。
引入先进的货位编号系统,利用数字、字母组合,为每个货位赋予唯一且易识别的标识。一般可采用区 + 排 + 架 + 层 + 位的编号方式,即便面对大型仓库,也能迅速找到货物。例如:
这种编号方式简单明了,工作人员可依据编号直接定位货物位置,进而提高拣货速度。

结合货物的大小、重量、周转率等关键要素,运用数据分析模型,合理安排货位:
如此一来,工作人员能快速定位货物,极大提高仓库空间利用率,存取货物更便捷高效。
货物入库时,严格对照送货单、采购合同,对货物数量进行逐一清点,运用专业检测工具查验质量,仔细核对规格参数。针对食品、电子产品等,有相应的保质期、性能检测标准。

一旦发现货物与订单不符,如数量短缺、质量瑕疵、规格错误,即刻与供应商沟通,留存证据,协商换货、补货或退货等处理方式,从源头保障库存质量。

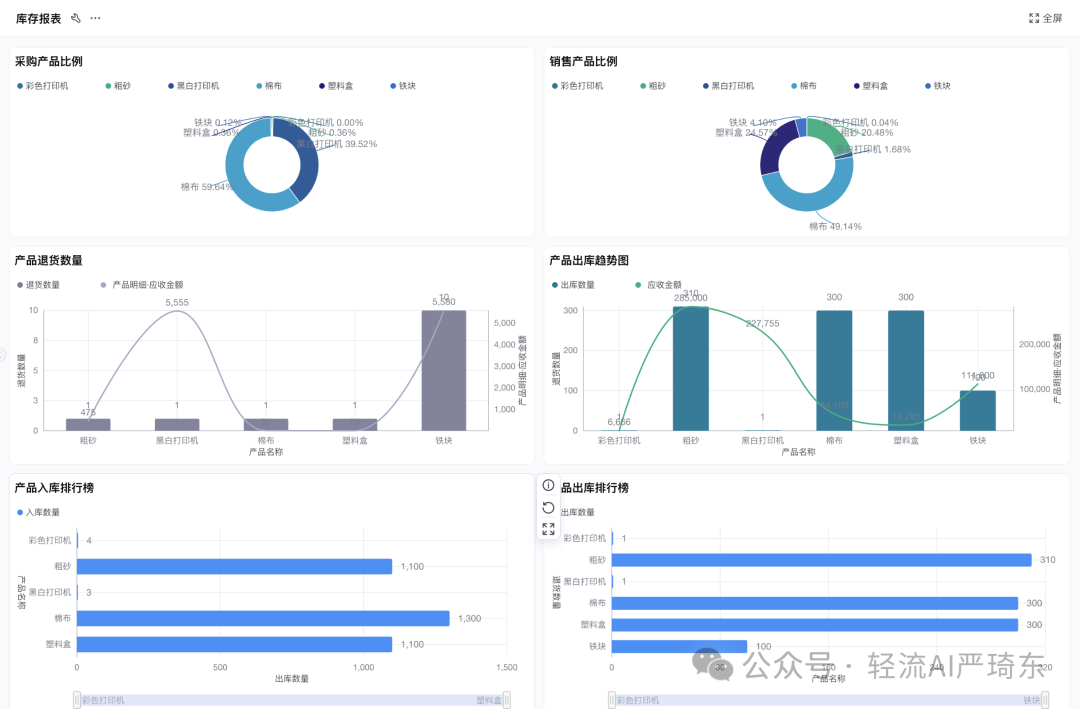
借助信息化手段,如手机扫描二维码、扫码枪、PDA 设备,快速、准确采集入库货物信息,包括货物名称、详细规格、实际数量、精确入库时间、供应商名称等。信息自动同步至仓储管理系统,生成详细库存台账,实时更新库存数据,确保库存信息的及时性与准确性,为后续库存管理提供可靠数据支撑。
制定科学的盘点计划,按月度、季度或年度对仓库货物进行全面盘点。采用实地盘点法,逐一核对货物实物与库存台账数据。

借助盘点工具与系统,快速记录盘点结果,一旦发现库存积压、短缺、损坏等问题,深入分析原因,如采购计划失误、销售预测偏差、仓储环境影响等,并针对性采取降价促销、紧急补货、报废处理等措施。

基于历史销售数据、市场需求预测模型,结合季节波动、行业趋势等因素,运用 ABC 分类法、经济订货批量模型等,精准确定安全库存、经济订货量等关键指标。
通过合理库存控制,避免资金过度积压,同时确保生产经营不受库存短缺影响。
根据出库订单,遵循先进先出、批次管理等原则,利用智能拣货系统生成最优拣货路径。

工作人员手持移动终端,依据系统指示快速准确拣取货物,拣货过程中仔细检查货物质量与包装完整性,杜绝质量不合格、包装破损货物出库,保障发出货物符合客户要求。

出库货物需经过多层审核,人工与系统双重核对订单信息、货物数量、客户信息等关键数据。

审核无误后,系统自动开具出库单、提货单等相关手续,确保出库流程严谨规范,避免错发、漏发,提升客户满意度。

按照仓库规模、存储货物性质,配备充足且适配的消防设备,如干粉灭火器、消火栓、自动喷水灭火系统等。定期委托专业机构对消防设备进行检查、维护与保养,确保其性能良好。同时,保持仓库通道畅通无阻,严禁在仓库内堆放易燃、易爆物品,制定完善的消防应急预案并定期演练,提升应对火灾风险能力。
安装先进的防盗监控设备,设置门禁系统,严格限制人员进出。针对仓库易受潮、受虫害、受鼠害问题,采取除湿机控湿、防虫网防虫、灭鼠诱饵灭鼠等措施。对贵重物品、危险物品,设置专门的存储区域,采用双人双锁管理、防爆防火存储设备等,全方位保障货物安全与质量。
定期组织仓库管理人员参加专业培训,培训内容涵盖仓储管理知识更新、先进设备操作技能提升、安全知识强化等。邀请行业专家授课,采用线上线下结合、理论实践结合方式,让员工熟练掌握仓储作业流程与规范,提升团队整体业务水平。
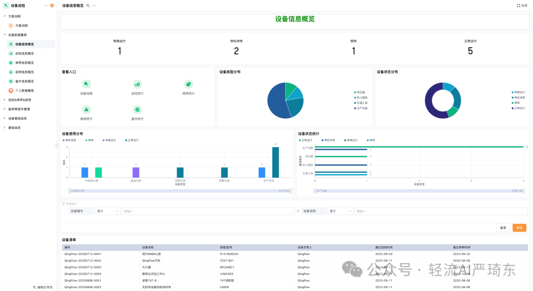
建立完善的设备维护保养计划,对仓库内的货架、托盘、叉车、输送机等设备,按照设备使用手册要求,定期进行清洁、润滑、调试、维修等保养工作。为每台设备建立档案,详细记录设备使用、维护、维修情况,利用设备监控系统实时监测设备运行状态,及时发现并解决设备故障,延长设备使用寿命,降低设备故障率,保障仓储作业稳定运行。

此外,积极引入信息技术,深度应用仓储管理系统(WMS)、电子标签拣货系统、自动化仓储设备等,实现仓储管理的信息化与智能化,大幅提升仓储管理的效率与准确性。同时,与采购、销售、生产等部门构建高效沟通机制,实时共享货物供需信息,动态优化仓储管理策略,为企业生产经营提供坚实有力的仓储支持,助力企业在激烈市场竞争中脱颖而出。
原创声明:本文系作者授权腾讯云开发者社区发表,未经许可,不得转载。
如有侵权,请联系 cloudcommunity@tencent.com 删除。
原创声明:本文系作者授权腾讯云开发者社区发表,未经许可,不得转载。
如有侵权,请联系 cloudcommunity@tencent.com 删除。