首页
学习
活动
专区
圈层
工具
发布
首页
学习
活动
专区
圈层
工具
MCP广场
社区首页 >专栏 >生产进度延迟、薪资算不好、质量溯源难?这个手机扫码报工工具全搞定!

生产进度延迟、薪资算不好、质量溯源难?这个手机扫码报工工具全搞定!

原创
作者头像
用户11720959
发布2025-06-30 13:53:33
发布2025-06-30 13:53:33
1110
举报

在制造业竞争日益激烈的当下,生产管理的精细化和高效化,成为企业立足市场的关键。然而,传统生产管理模式饱受诟病,生产进度延迟、薪资核算混乱、质量溯源困难等问题,严重制约企业的发展。值得庆幸的是,手机扫码报工系统的出现,为这些难题提供了一站式解决方案,正逐渐成为制造业、工程管理、物流仓储等行业的新宠。

传统生产管理:弊病丛生,举步维艰

传统生产管理模式,主要在生产进度把控、薪资核算,以及数据记录与质量追溯方面,存在显著问题:

生产进度不透明,管理陷入 “盲目区”

  • 车间任务进度依赖人工统计,管理者无法第一时间获取生产情况
  • 工序延误、设备闲置等问题难以察觉,导致交付周期拉长
  • 客户催促交货时,管理者难以从根本上解决生产进度滞后问题。

薪资核算复杂,引发员工信任危机

  • 计件工资手工计算,繁琐且易漏算错算,引发员工不满。
  • 在多工序、多班组协作场景下,绩效统计耗时耗力,加剧员工与企业之间的矛盾。

数据记录混乱,质量追溯无从下手

  • 纸质工单易丢失,Excel 表格难以实现有效数据管理,历史数据查询困难。
  • 一旦出现质量问题,难以精准定位责任环节,整改效率大打折扣,给企业带来损失。

一小时上线手机扫码报工系统,直击痛点!

手机扫码报工系统直击传统生产管理的痛点,带来显著改善:

扫码报工,让生产进度尽在掌控

  • 工人用手机扫描工单或产品二维码,就能快速上报完成数量工时等信息。以秒级速度完成数据录入,相较于传统手工记录,效率提升数倍
图片
图片
图片
图片
图片
图片
  • 系统看板实时展示生产进度,管理者可随时掌握各工序状态,及时解决潜在问题。管理者通过手机或电脑端,就能清晰看到每个工序的进度,如某工序进度低于 80%,系统会自动变色提醒。
图片
图片
  • 异常自动预警功能,一旦出现超时未完成等情况,立即发出警报,帮助管理者调整生产计划。系统根据预设的生产周期,对超时工序进行预警,管理者可通过短信APP 推送等方式收到通知。
图片
图片
图片
图片
  • 使用该系统后,生产效率可提升 30% 以上,订单交付更加准时。某手机组装厂引入扫码报工系统后,生产效率大幅提升,订单交付准时率从 70% 提升至 95%

自动核算工资,打造公平透明的薪酬体系

系统根据员工报工的工序类型(计时/计件)完成数量及质检结果自动套用预设公式计算工资。例如:  

 - 计件工资:报工数量 × 单价 + 夜班补贴(15%)

 - 计时工资:工时 × 时薪 + 加班费(1.5倍)

  • 系统自动关联扫码记录与员工信息,精准统计产量和工时,自动生成计件工资报表。系统根据预设的工资计算规则,准确计算每位员工的工资,杜绝错算、漏算。
图片
图片
  • 减少人工核算错误,员工可随时查看个人绩效,增强薪酬透明度和公平性。员工通过手机 APP,就能查看自己的工作绩效工资明细,对工资发放过程一目了然。
图片
图片
  • 薪资核算效率可提升 80%,员工满意度大幅提高,营造良好工作氛围。某玩具厂使用扫码报工系统后,薪资核算时间从原来的 3 天缩短至半天,员工满意度从 60% 提升至 90%。

全程电子化,实现质量追溯 “零死角”

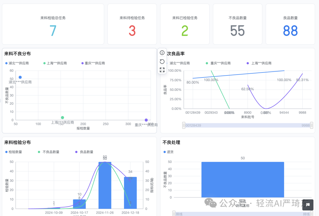
  • 扫码报工强制记录质检结果,不良品可追溯至具体工序操作人。系统记录每一个产品的生产信息,一旦出现质量问题,可通过扫码快速定位责任工序和责任人
图片
图片
  • 电子化工单永久存储,方便随时调取历史记录,满足企业审计需求。企业可通过系统查询过去数年的生产数据,为审计工作提供有力支持。
图片
图片
  • 使用系统后,质量问题减少 50%,管理成本得到有效控制。某家具厂引入扫码报工系统后,质量问题显著减少,因质量问题导致的损失降低了 40%。
图片
图片
图片
图片

多维优势赋能,适配多元场景

手机扫码报工系统除解决核心痛点外,还具备多方面优势:

  • 操作简便:系统界面简洁,操作流程简单,工人只需进行简单的扫码操作,就能完成报工,无需复杂培训。
  • 实时数据:系统实时更新生产数据,管理者可随时查看生产进度、员工绩效等信息,为决策提供准确依据。
  • 多端协同:支持手机、PDA、电脑多终端操作,方便员工和管理者在不同场景下使用。
  • 系统集成:可对接 ERP/MES,实现数据自动同步,避免数据重复录入,打造一体化管理体系。
图片
图片

原创声明:本文系作者授权腾讯云开发者社区发表,未经许可,不得转载。

如有侵权,请联系 cloudcommunity@tencent.com 删除。

原创声明:本文系作者授权腾讯云开发者社区发表,未经许可,不得转载。

如有侵权,请联系 cloudcommunity@tencent.com 删除。

评论
登录后参与评论
0 条评论
热度
最新
推荐阅读
目录
  • 在制造业竞争日益激烈的当下,生产管理的精细化和高效化,成为企业立足市场的关键。然而,传统生产管理模式饱受诟病,生产进度延迟、薪资核算混乱、质量溯源困难等问题,严重制约企业的发展。值得庆幸的是,手机扫码报工系统的出现,为这些难题提供了一站式解决方案,正逐渐成为制造业、工程管理、物流仓储等行业的新宠。
    • 传统生产管理:弊病丛生,举步维艰
    • 一小时上线手机扫码报工系统,直击痛点!
    • 多维优势赋能,适配多元场景
领券
问题归档专栏文章快讯文章归档关键词归档开发者手册归档开发者手册 Section 归档