
近期,我作为崖山数据库(YashanDB)的迁移体验官,深入体验了崖山迁移平台(YMP)的迁移能力,并进行了实际的迁移测试,本文详细记录了从Oracle和MySQL迁移至YashanDB的全过程,并对过程中遇到的问题及感受进行了分享。
崖山迁移平台(Yashan Migration Platform,简称YMP)是YashanDB官方推出的一款数据库迁移工具,支持异构数据库(如Oracle、MySQL、DM)以及同构数据库间的数据迁移。YMP提供了一站式的迁移评估、数据迁移与一致性校验服务,拥有直观易用的可视化界面,极大降低了数据库迁移的技术门槛。
YMP平台自带一个内置数据库,专门用于迁移前的兼容性评估,建议实际迁移的数据存放在独立部署的目标业务数据库中,以确保性能稳定和数据安全。
为保障迁移顺利进行,建议将YMP内置数据库与目标业务库分开部署,并尽量在不同服务器上,若条件有限,也应在同一服务器下创建不同用户分别部署。
具体部署过程包括环境准备(如服务器资源、用户权限)、软件下载安装、数据库初始化配置以及参数调整等步骤。建议严格按照官方提供的服务器参数要求进行配置,包括操作系统参数调整、端口开放、JDK安装和OCI客户端准备(针对Oracle迁移)等。

YMP迁移任务操作主要分为六个环节:
任务创建
迁移评估
迁移配置
离线迁移
校验初始化
一致性校验
1.任务创建
首先在YMP平台上新建迁移任务,填写任务基础信息,指定源端和目标端数据库,确定评估范围,进行必要的配置,如是否忽略特定对象或是否校验失效对象。
2.迁移评估
任务创建后,立即执行迁移评估,YMP会自动分析迁移对象的兼容性,并输出评估报告。报告中详细记录了可迁移对象与不兼容对象,便于用户针对性调整。
3.迁移配置
用户可以根据实际情况调整迁移参数,包括元数据迁移线程数、并行度设置、日志设置等。一般情况下,采用默认配置即可满足需求。
4.离线迁移
确认迁移配置后,正式进入数据迁移阶段,迁移进度可在平台实时监控,确保迁移过程顺利完成。

1、校验初始化
迁移完成后,执行校验初始化步骤,定义需要进行数据一致性校验的对象范围。
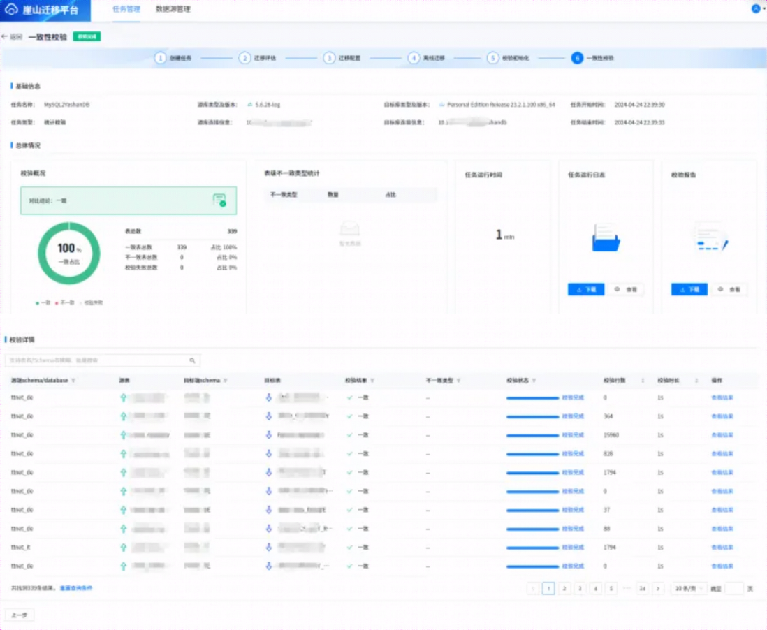
2、一致性校验
最后启动一致性校验任务,平台会自动对源端与目标端数据进行逐表对比,确保迁移数据的准确性和完整性。

在Oracle迁移测试中,平台兼容性表现优秀,少数不兼容对象通过手动干预顺利解决。整体迁移流程稳定流畅,数据一致性校验通过率高。
MySQL迁移过程类似,迁移评估中亦发现少量兼容性问题,经适当调整后顺利迁移,完成数据一致性校验后验证通过。
通过此次实操验证,发现YMP迁移平台的兼容性和迁移效率都较为突出,问题反馈响应迅速。建议迁移前充分做好兼容性评估与测试环境模拟,以确保生产迁移的顺利实施。
最后,希望大家多多支持国产数据库生态发展,共同促进国产化数据库方案的快速成长和完善。
原创声明:本文系作者授权腾讯云开发者社区发表,未经许可,不得转载。
如有侵权,请联系 cloudcommunity@tencent.com 删除。
原创声明:本文系作者授权腾讯云开发者社区发表,未经许可,不得转载。
如有侵权,请联系 cloudcommunity@tencent.com 删除。