首页
学习
活动
专区
圈层
工具
发布
首页
学习
活动
专区
圈层
工具
MCP广场
社区首页 >专栏 >hhdb数据库介绍(10-29)

hhdb数据库介绍(10-29)

原创
作者头像
恒辉信达
修改2025-03-12 11:02:03
修改2025-03-12 11:02:03
1940
举报
文章被收录于专栏:mysqlmysql

管理

数据备份

从存储节点或灾备机房数据备份

选择灾备机房类型、从库(双主备库)存储节点类型进行备份,页面根据选择类型,对应给出提示信息。发起备份时,检测从存储节点状态是否符合备份条件。

  1. 主从数据一致性检测

如果机房类型选择灾备机房或者存储节点类型选择从库(双主备库),发起备份时,检测对应逻辑库是否存在24小时内主从一致性检测结果一致的记录(选择灾备机房时,检测是否存在灾备机房的检测记录)。没有主从一致性检测结果一致的记录,备份时给出如下提示框

点击“是”按钮可以继续备份,备份结束后,给出warning级别提示

  1. 从库(双主备库)或灾备机房存储节点状态

机房类型选择灾备机房或者存储节点类型选择从库(双主备库),备份时将检测存储节点状态:

  • 如果对应的待备份存储节点被标记为不可用(不论是否动态记载,以当前配置状态为准),备份失败,给出提示
  • 如果当前主库与待备份从存储节点(或灾备机房主库)之间复制关系异常(从库到主库的复制关系异常不影响),备份失败,给出提示
  • 如果当前主库与待备份存储节点(或灾备机房主库)之间复制延迟超过10秒,备份失败,给出提示
  • 如果当前主库存在GTID断点或待备份的目标从库(或灾备机房主库)gtid小于等于主机且少的部分不在主机已purge的部分,备份失败,给出提示
  1. 同步备份配置库 如果选择同步备份配置库,且选择机房类型为灾备机房,将对应备份灾备机房主配置库;选择存储节点类型为从库(或双主备库)进行备份时,若配置库存在从库(或双主备库),则也按从库优先原则进行备份。若配置库备份复制异常导致配置库备份失败,备份任务仍备份成功,仅在备份列表给出警告提示。

备份记录删除

备份记录支持快捷删除和批量删除两种删除方式。

  1. 快捷删除

点击“管理->数据备份->备份任务->【快捷删除】”出现删除备份记录的弹窗。

  • 删除备份记录的可选项:全部删除、一周之前、自定义时间段。若选择自定义时间段,则需填写需要删除记录的时间范围;
  • 是否删除备份文件:默认不勾选。不勾选则仅删除管理平台的备份记录,而保留存储节点上的备份文件。勾选则在删除备份记录的同时,也删除保留在存储节点上的备份文件。
  • 批量删除

点击“管理->数据备份->备份任务”进入备份任务界面。点击左侧勾选框选中想要删除的备份任务。

点击【批量删除】按钮,出现如下弹框;点击【确认】,删除所选备份任务。

Note: 若删除状态为“备份失败”、“手动取消”、“自动取消”的备份记录,则不会出现如上弹窗;删除后,刷新当前列表即可。

备份计划

备份计划可为管理平台设置定时备份任务,设置好定时备份计划后无需人为手动发起备份任务,由定时计划按时执行备份任务。

  1. 添加备份计划

点击管理平台中“管理->数据备份->数据备份计划->【添加新计划】”可进入添加备份计划页面

  • 备份计划名称: 用户可自行设定,只要求不与已有备份计划重名即可
  • 备份方式:可选择逻辑备份或物理备份
  • 逻辑库: 定时备份时需要备份的逻辑库,可选择单个或多个逻辑库备份
  • 机房类型: 可选择中心机房、灾备机房,若是单机房模式,该项不显示
  • 存储节点类型: 可选择当前主库、从库(或双主备库)
  • 完整备份周期: 用户可根据实际业务需要选择完整备份的周期
  • 选择完“完整备份周期”后,可对完整备份进行详细设置如“周期时间:具体完整备份的日期”、“备份窗口期:备份发起的时间范围”、“超时时间:指备份任务超过设置时间未完成备份后自动取消备份,需要勾选后才能生效”
  • 增量备份周期: 默认勾选,不勾选则备份计划只执行完整备份,无增量备份
  • 跟随完整备份: 指增量备份在上一次完整备份之后,固定间隔多少小时执行一次。如设置增量备份每隔4小时执行,即在完整备份后,每隔4小时执行一次增量备份。
  • 指定时间备份: 不跟随完整备份的时间来执行增量备份,可以设置具体的时间点,固定每天这个时间执行一次增量备份。若增量备份指定的时间和完整备份时间冲突,只执行完整备份。
  • 可设置增量备份执行时间,默认完整备份4个小时后执行一次增量备份
  • 备份文件保留:可 设置已备份的文件在服务器目录中的存放时长,默认7天

注意 (1)、文件保留周期只对定时备份任务生效(即手动发起的备份,备份文件不会删) (2)、文件保留周期只是备份文件的保留时间,删除时备份列表记录不会自动删 (3)、该定时任务每天零点执行,备份删除时会保留一个全备,即不完全符合时间(如:保留周期为24小时,则会找一个大于等于24小时的完整备份A,删除A之前所有的自动备份文件)

  • 是否添加例外: 可在定时备份计划中设置不进行备份的例外情况。例如:定时计划每天凌晨执行一次完整备份,每4小时执行一次增量备份,但如果设置x年x月x号为例外,则该日不执行备份计划
  • 例外表: 备份时剔除不需要备份的表
  • 备份设置: 具体说明请参照“手动备份”中的“备份设置”描述
  • 备份计划特殊设置说明
  • 备份计划可设置超时取消,或添加例外(不执行备份计划)
  • 已添加的备份计划,可对“下一次执行的备份任务”进行推迟进行。点击“管理->数据备份->数据备份计划->页面记录【延迟下一次备份任务时间】”即可设置延迟执行时间
  • 设置完【延迟下一次备份任务时间】后程序会自动校验“上一个备份任务完成时间至下一个任务延迟时间之间是否有间隔备份任务”,如果没有间隔则直接提示修改成功,若有间隔备份会弹出信息告示用户 如下图:
  • 点击【统一延迟并保存】则后台将间隔任务设置为延迟状态,当执行完延迟的备份任务后,间隔任务按照设置的备份周期时间依次执行,点击【自动取消并保存】后间隔任务默认取消,后台不执行备份任务
  • 延迟的备份任务到点执行后页面记录的备份类型为 “延迟完成”

备份特殊说明

  • 备份任务开启时,如果被备份的存储节点中存在长事务(即长时间未提交的事务及执行时间很久的操作语句),则备份不会立即发起,将尝试等待以规避此类情况,或重试到一定次数后再进行备份
  • 若当前存储节点页面未配置备份用户账号,备份会使用存储节点连接账户进行备份,备份完成则会提示:“当前备份使用的是连接账户,请在存储节点配置页面添加专用的备份账户”
  • 备份用户创建语句参考:
代码语言:sql
复制
GRANT SELECT,INSERT,UPDATE,DELETE,CREATE,DROP,INDEX,ALTER,RELOAD,PROCESS,REFERENCES,
SUPER,LOCK TABLES,REPLICATION SLAVE,REPLICATION CLIENT,TRIGGER,SHOW VIEW,CREATE VIEW,CREATE ROUTINE,ALTER ROUTINE,EVENT ON \*.\* TO 'DBBACKUP'@'127.0.0.1' IDENTIFIED BY 'DRDS_backup@2013';

注意 使用管理平台部署的存储节点实例默认会生成DBBACKUP用户,无需特殊创建。

  • 所有备份文件以备份任务ID区分存于存储节点备份目录下,备份文件目录为:ID_type_method -> 存储节点名称(IP_port_db物理库作为单独的存储节点,ip_port物理库跟随逻辑库创建),ID为备份任务序号,type包括full(完整备份)和incr(增量备份),method包括manu(手动备份)和auto(备份计划定时自动备份)
  • 完整备份包含存储节点下的表数据 / 表定义语句。每次备份除数据外,会同步备份My.cnf、账户和权限数据,存放在存储节点同级目录下,数据与表定义语句拆分存于存储节点下级目录下
  • 增量备份会将各实例下的binlog文件存放到binlog->实例(IP_PORT)下,在备份任务ID -> 存储节点名称目录下会存放对应的binlog文件映射信息,用于不同存储节点共用相同binlog文件的场景以节省空间
  • 备份任务在当前节点正在使用的主存储节点进行,存储节点发生切换时,备份对象会随着切换。但是由于只对主库进行了备份,从库没有备份,故从库上的增量备份无法进行,需要等到有完整备份后才可以增量备份
  • My.cnf文件如果备份,需保证该文件存在于如下任一路径中:/etc/my.cnf、/etc/mysql/my.cnf 、/usr/etc/my.cnf,否则无法备份该配置文件
  • 管理平台关闭或重启,无需重启监听程序
  • 导致备份失败的原因包括但不限于:
  • 备份文件目录不存在
  • 监听程序未部署或未启动
  • 备份使用的存储节点用户权限不足
  • 有其他备份任务正在进行
  • 远程备份的用户、密码、服务器IP信息错误
  • 被备份节点所在的服务器未安装RSYNC
  • 被备份服务器无可用磁盘空间或磁盘空间不够
  • 存储节点无法连接
  • 导致备份失效的原因包括但不限于:
  • 修改存储节点名称,主机名,端口号,物理库
  • 对未定义的表修改表名称,逻辑库,表类型,分片字段,分片方式,数据节点
  • 修改已运用在表上的分片规则,增加路由信息(即修改已定义/未定义表的分片规则)
  • 添加新表,且该表引入之前备份未包含的节点
  • 通过分片方案在线变更修改了已定义的表
  • 通过自动建表语法或逻辑库设置默认数据节点绕过管理平台直接建表的表执行的DDL(DROP \ RENAME)操作

备份日志说明

Start backup-备份任务发起

Backup is stopped-备份任务结束

Connected to server successfully!-备份程序与Management正常建立连接

Got a quit signal from user, will quit after backup is finished-备份程序正常退出

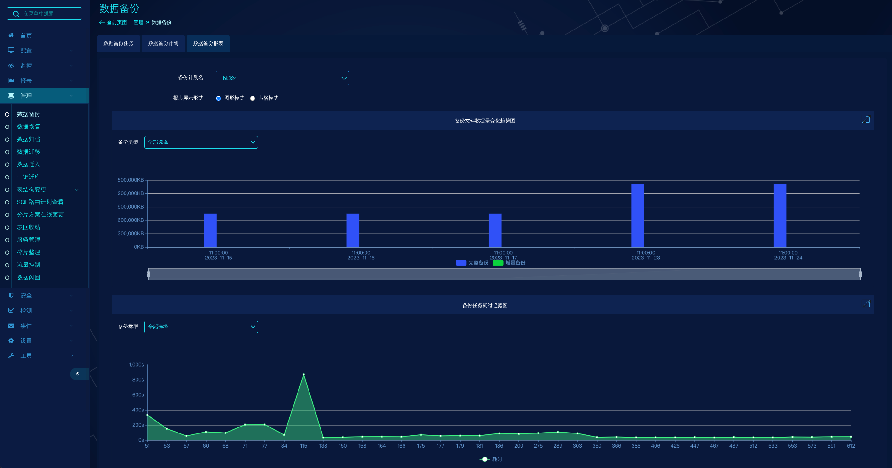
数据备份报表

“数据备份报表”页面提供图形与表格两种数据报表展现形式,展示周期性数据备份计划任务。

(一)图形模式报表

图形模式提供“备份文件数据量变化趋势图”和“备份任务耗时趋势图”,用户可通过“备份类型”下拉框选择备份计划下不同的备份类型进行展示。 “备份文件数据量变化趋势图”默认采用柱状图模式,横坐标显示每次成功执行的备份任务的时间,纵坐标显示备份文件大小。图表底部提供时间范围拉条。

“备份任务耗时趋势图”默认采用折线图,横坐标显示每次成功执行的备份序号,纵坐标显示备份耗时时间。

(二)表格模式报表

表格模式下,用户可通过“备份类型”、“备份数据状态”、“统一单位”、“备份可恢复时间”下拉框对备份任务进行筛选,表格对应展示筛选过后的已成功的备份任务记录。

表格字段如下:

  • 备份序号:即“数据备份任务”中的“备份序号”;
  • 备份类型:分为“完整备份”和“增量备份”;
  • 备份可恢复时间:即“数据备份任务”中的“开始时间”;
  • 备份数据集:展示数据恢复时所需要的备份任务序号的合集;
  • 备份文件大小:展示实际备份文件的大小;
  • 备份逻辑库:展现该备份任务所备份的逻辑库信息;
  • 备份数据状态:分为“可用”和“已失效”;
  • 总耗时:展示该数据备份任务的总耗时。

原创声明:本文系作者授权腾讯云开发者社区发表,未经许可,不得转载。

如有侵权,请联系 cloudcommunity@tencent.com 删除。

原创声明:本文系作者授权腾讯云开发者社区发表,未经许可,不得转载。

如有侵权,请联系 cloudcommunity@tencent.com 删除。

评论
登录后参与评论
0 条评论
热度
最新
推荐阅读
目录
  • 管理
    • 数据备份
      • 从存储节点或灾备机房数据备份
      • 备份记录删除
      • 备份计划
      • 备份特殊说明
      • 备份日志说明
      • 数据备份报表
领券
问题归档专栏文章快讯文章归档关键词归档开发者手册归档开发者手册 Section 归档