
2024 年云原生运维实战文档 99 篇原创计划 第 054 篇 |KubeSphere 最佳实战「2024」系列 第 026 篇
你好,欢迎来到运维有术。
今天分享的主题是:如何在 k8s 集群上部署一套高可用、高性能的 Redis 集群?
本文,我将为您提供一份全面的实战指南,逐步引导您完成以下关键任务:
通过本文的指导,您将掌握在 Kubernetes 上部署和管理 Redis 集群的必备技能。让我们开始这场 Redis 集群部署之旅。
实战服务器配置(架构1:1复刻小规模生产环境,配置略有不同)
主机名 | IP | CPU | 内存 | 系统盘 | 数据盘 | 用途 |
|---|---|---|---|---|---|---|
ksp-registry | 192.168.9.90 | 4 | 8 | 40 | 200 | Harbor 镜像仓库 |
ksp-control-1 | 192.168.9.91 | 4 | 8 | 40 | 100 | KubeSphere/k8s-control-plane |
ksp-control-2 | 192.168.9.92 | 4 | 8 | 40 | 100 | KubeSphere/k8s-control-plane |
ksp-control-3 | 192.168.9.93 | 4 | 8 | 40 | 100 | KubeSphere/k8s-control-plane |
ksp-worker-1 | 192.168.9.94 | 8 | 16 | 40 | 100 | k8s-worker/CI |
ksp-worker-2 | 192.168.9.95 | 8 | 16 | 40 | 100 | k8s-worker |
ksp-worker-3 | 192.168.9.96 | 8 | 16 | 40 | 100 | k8s-worker |
ksp-storage-1 | 192.168.9.97 | 4 | 8 | 40 | 400+ | ElasticSearch/Longhorn/Ceph/NFS |
ksp-storage-2 | 192.168.9.98 | 4 | 8 | 40 | 300+ | ElasticSearch/Longhorn/Ceph |
ksp-storage-3 | 192.168.9.99 | 4 | 8 | 40 | 300+ | ElasticSearch/Longhorn/Ceph |
ksp-gpu-worker-1 | 192.168.9.101 | 4 | 16 | 40 | 100 | k8s-worker(GPU NVIDIA Tesla M40 24G) |
ksp-gpu-worker-2 | 192.168.9.102 | 4 | 16 | 40 | 100 | k8s-worker(GPU NVIDIA Tesla P100 16G) |
ksp-gateway-1 | 192.168.9.103 | 2 | 4 | 40 | 自建应用服务代理网关/VIP:192.168.9.100 | |
ksp-gateway-2 | 192.168.9.104 | 2 | 4 | 40 | 自建应用服务代理网关/VIP:192.168.9.100 | |
ksp-mid | 192.168.9.105 | 4 | 8 | 40 | 100 | 部署在 k8s 集群之外的服务节点(Gitlab 等) |
合计 | 15 | 68 | 152 | 600 | 2100+ |
实战环境涉及软件版本信息

ksp-redis-cluster
本实战环境使用 NFS 作为 k8s 集群的持久化存储,新集群可以参考探索 Kubernetes 持久化存储之 NFS 终极实战指南 部署 NFS 存储。
Redis 集群所有资源部署在命名空间 opsxlab内。
请使用 vi 编辑器,创建资源清单文件 redis-cluster-cm.yaml,并输入以下内容:
apiVersion: v1
kind: ConfigMap
metadata:
name: redis-cluster-config
data:
redis-config: |
appendonly yes
protected-mode no
dir /data
port 6379
cluster-enabled yes
cluster-config-file /data/nodes.conf
cluster-node-timeout 5000
masterauth PleaseChangeMe2024
requirepass PleaseChangeMe2024
说明: 配置文件仅启用了密码认证,未做优化,生产环境请根据需要调整。
执行下面的命令,创建 ConfigMap 资源。
kubectl apply -f redis-cluster-cm.yaml -n opsxlab
执行下面的命令,查看 ConfigMap 创建结果。
$ kubectl get cm -n opsxlab
NAME DATA AGE
kube-root-ca.crt 1 100d
redis-cluster-config 1 115s
本文使用 StatefulSet 部署 Redis 服务,需要创建 StatefulSet 和 HeadLess 两种资源。
请使用 vi 编辑器,创建资源清单文件 redis-cluster-sts.yaml,并输入以下内容:
---
apiVersion: apps/v1
kind: StatefulSet
metadata:
name: redis-cluster
labels:
app.kubernetes.io/name: redis-cluster
spec:
serviceName: redis-headless
replicas: 6
selector:
matchLabels:
app.kubernetes.io/name: redis-cluster
template:
metadata:
labels:
app.kubernetes.io/name: redis-cluster
spec:
affinity:
podAntiAffinity:
preferredDuringSchedulingIgnoredDuringExecution:
- weight: 100
podAffinityTerm:
labelSelector:
matchExpressions:
- key: app.kubernetes.io/name
operator: In
values:
- redis-cluster
topologyKey: kubernetes.io/hostname
containers:
- name: redis
image: 'redis:7.2.6'
command:
- "redis-server"
args:
- "/etc/redis/redis.conf"
- "--protected-mode"
- "no"
- "--cluster-announce-ip"
- "$(POD_IP)"
env:
- name: POD_IP
valueFrom:
fieldRef:
fieldPath: status.podIP
ports:
- name: redis-6379
containerPort: 6379
protocol: TCP
volumeMounts:
- name: config
mountPath: /etc/redis
- name: redis-cluster-data
mountPath: /data
resources:
limits:
cpu: '2'
memory: 4Gi
requests:
cpu: 50m
memory: 500Mi
volumes:
- name: config
configMap:
name: redis-cluster-config
items:
- key: redis-config
path: redis.conf
volumeClaimTemplates:
- metadata:
name: redis-cluster-data
spec:
accessModes: [ "ReadWriteOnce" ]
storageClassName: "nfs-sc"
resources:
requests:
storage: 5Gi
---
apiVersion: v1
kind: Service
metadata:
name: redis-headless
labels:
app.kubernetes.io/name: redis-cluster
spec:
ports:
- name: redis-6379
protocol: TCP
port: 6379
targetPort: 6379
selector:
app.kubernetes.io/name: redis-cluster
clusterIP: None
type: ClusterIP
注意: POD_IP 是重点,如果不配置会导致线上的 POD 重启换 IP 后,集群状态无法自动同步。
执行下面的命令,创建资源。
kubectl apply -f redis-cluster-sts.yaml -n opsxlab
执行下面的命令,查看 StatefulSet、Pod、Service 创建结果。
$ kubectl get sts,pod,svc -n opsxlab
NAME READY AGE
statefulset.apps/redis-cluster 6/6 72s
NAME READY STATUS RESTARTS AGE
pod/redis-cluster-0 1/1 Running 0 72s
pod/redis-cluster-1 1/1 Running 0 63s
pod/redis-cluster-2 1/1 Running 0 54s
pod/redis-cluster-3 1/1 Running 0 43s
pod/redis-cluster-4 1/1 Running 0 40s
pod/redis-cluster-5 1/1 Running 0 38s
NAME TYPE CLUSTER-IP EXTERNAL-IP PORT(S) AGE
service/redis-headless ClusterIP None <none> 6379/TCP 36s
我们采用 NodePort 方式在 Kubernetes 集群外发布 Redis 服务,指定的端口为 31379。
请使用 vi 编辑器,创建资源清单文件 redis-cluster-svc-external.yaml,并输入以下内容:
kind: Service
apiVersion: v1
metadata:
name: redis-cluster-external
labels:
app: redis-cluster-external
spec:
ports:
- protocol: TCP
port: 6379
targetPort: 6379
nodePort: 31379
selector:
app.kubernetes.io/name: redis-cluster
type: NodePort
执行下面的命令,创建 Service 资源。
kubectl apply -f redis-cluster-svc-external.yaml -n opsxlab
执行下面的命令,查看 Service 创建结果。
$ kubectl get svc -o wide -n opsxlab
NAME TYPE CLUSTER-IP EXTERNAL-IP PORT(S) AGE SELECTOR
redis-cluster-external NodePort 10.233.22.96 <none> 6379:31379/TCP 14s app.kubernetes.io/name=redis-cluster
redis-headless ClusterIP None <none> 6379/TCP 2m57s app.kubernetes.io/name=redis-cluster
Redis POD 创建完成后,不会自动创建 Redis 集群,需要手工执行集群初始化的命令,有自动创建和手工创建两种方式,二选一,建议选择自动。
执行下面的命令,自动创建 3 个 master 和 3 个 slave 的集群,中间需要输入一次 yes。
kubectl exec -it redis-cluster-0 -n opsxlab -- redis-cli -a PleaseChangeMe2024 --cluster create --cluster-replicas 1 $(kubectl get pods -n opsxlab -l app.kubernetes.io/name=redis-cluster -o jsonpath='{range.items[*]}{.status.podIP}:6379 {end}')
$ kubectl exec -it redis-cluster-0 -n opsxlab -- redis-cli -a PleaseChangeMe2024 --cluster create --cluster-replicas 1 $(kubectl get pods -n opsxlab -l app.kubernetes.io/name=redis-cluster -o jsonpath='{range.items[*]}{.status.podIP}:6379 {end}')
Warning: Using a password with '-a' or '-u' option on the command line interface may not be safe.
>>> Performing hash slots allocation on 6 nodes...
Master[0] -> Slots 0 - 5460
Master[1] -> Slots 5461 - 10922
Master[2] -> Slots 10923 - 16383
Adding replica 10.233.96.17:6379 to 10.233.94.214:6379
Adding replica 10.233.68.250:6379 to 10.233.96.22:6379
Adding replica 10.233.94.231:6379 to 10.233.68.251:6379
M: da376da9577b14e4100c87d3acc53aebf57358b7 10.233.94.214:6379
slots:[0-5460] (5461 slots) master
M: a3094b24d44430920f9250d4a6d8ce2953852f13 10.233.96.22:6379
slots:[5461-10922] (5462 slots) master
M: 185fd2d0bbb0cd9c01fa82fa496a1082f16b9ce0 10.233.68.251:6379
slots:[10923-16383] (5461 slots) master
S: 9ce470afe3490662fb1670ba16fad2e87e02b191 10.233.94.231:6379
replicates 185fd2d0bbb0cd9c01fa82fa496a1082f16b9ce0
S: b57fb0717160eab39ccd67f6705a592bd5482429 10.233.96.17:6379
replicates da376da9577b14e4100c87d3acc53aebf57358b7
S: bed82c46554a0ebf638117437d884c01adf1003f 10.233.68.250:6379
replicates a3094b24d44430920f9250d4a6d8ce2953852f13
Can I set the above configuration? (type 'yes' to accept): yes
>>> Nodes configuration updated
>>> Assign a different config epoch to each node
>>> Sending CLUSTER MEET messages to join the cluster
Waiting for the cluster to join
...
>>> Performing Cluster Check (using node 10.233.94.214:6379)
M: da376da9577b14e4100c87d3acc53aebf57358b7 10.233.94.214:6379
slots:[0-5460] (5461 slots) master
1 additional replica(s)
S: 9ce470afe3490662fb1670ba16fad2e87e02b191 10.233.94.231:6379
slots: (0 slots) slave
replicates 185fd2d0bbb0cd9c01fa82fa496a1082f16b9ce0
S: b57fb0717160eab39ccd67f6705a592bd5482429 10.233.96.17:6379
slots: (0 slots) slave
replicates da376da9577b14e4100c87d3acc53aebf57358b7
M: a3094b24d44430920f9250d4a6d8ce2953852f13 10.233.96.22:6379
slots:[5461-10922] (5462 slots) master
1 additional replica(s)
S: bed82c46554a0ebf638117437d884c01adf1003f 10.233.68.250:6379
slots: (0 slots) slave
replicates a3094b24d44430920f9250d4a6d8ce2953852f13
M: 185fd2d0bbb0cd9c01fa82fa496a1082f16b9ce0 10.233.68.251:6379
slots:[10923-16383] (5461 slots) master
1 additional replica(s)
[OK] All nodes agree about slots configuration.
>>> Check for open slots...
>>> Check slots coverage...
[OK] All 16384 slots covered.
手动配置 3 个 master 和 3 个 slave 的集群(此步骤只为了记录手动配置集群的过程,实际环境建议用自动创建的方式)。
一共创建了 6 个 Redis pod,集群主-> 从配置的规则为 0->3,1->4,2->5。
由于命令太长,配置过程中,没有采用自动获取 IP 的方式,使用手工查询 pod IP 并进行相关配置。
$ kubectl get pods -n opsxlab -o wide | grep redis
redis-cluster-0 1/1 Running 0 18s 10.233.94.233 ksp-worker-1 <none> <none>
redis-cluster-1 1/1 Running 0 16s 10.233.96.29 ksp-worker-3 <none> <none>
redis-cluster-2 1/1 Running 0 13s 10.233.68.255 ksp-worker-2 <none> <none>
redis-cluster-3 1/1 Running 0 11s 10.233.94.209 ksp-worker-1 <none> <none>
redis-cluster-4 1/1 Running 0 8s 10.233.96.23 ksp-worker-3 <none> <none>
redis-cluster-5 1/1 Running 0 5s 10.233.68.4 ksp-worker-2 <none> <none>
# 下面的命令中,三个 IP 地址分别为 redis-cluster-0 redis-cluster-1 redis-cluster-2 对应的IP, 中间需要输入一次yes
$ kubectl exec -it redis-cluster-0 -n opsxlab -- redis-cli -a PleaseChangeMe2024 --cluster create 10.233.94.233:6379 10.233.96.29:6379 10.233.68.255:6379
Warning: Using a password with '-a' or '-u' option on the command line interface may not be safe.
>>> Performing hash slots allocation on 3 nodes...
Master[0] -> Slots 0 - 5460
Master[1] -> Slots 5461 - 10922
Master[2] -> Slots 10923 - 16383
M: 1f4df418ac310b6d14a7920a105e060cda58275a 10.233.94.233:6379
slots:[0-5460] (5461 slots) master
M: bd1a8e265fa78e93b456b9e59cbefc893f0d2ab1 10.233.96.29:6379
slots:[5461-10922] (5462 slots) master
M: 149ffd5df2cae9cfbc55e3aff69c9575134ce162 10.233.68.255:6379
slots:[10923-16383] (5461 slots) master
Can I set the above configuration? (type 'yes' to accept): yes
>>> Nodes configuration updated
>>> Assign a different config epoch to each node
>>> Sending CLUSTER MEET messages to join the cluster
Waiting for the cluster to join
.
>>> Performing Cluster Check (using node 10.233.94.233:6379)
M: 1f4df418ac310b6d14a7920a105e060cda58275a 10.233.94.233:6379
slots:[0-5460] (5461 slots) master
M: bd1a8e265fa78e93b456b9e59cbefc893f0d2ab1 10.233.96.29:6379
slots:[5461-10922] (5462 slots) master
M: 149ffd5df2cae9cfbc55e3aff69c9575134ce162 10.233.68.255:6379
slots:[10923-16383] (5461 slots) master
[OK] All nodes agree about slots configuration.
>>> Check for open slots...
>>> Check slots coverage...
[OK] All 16384 slots covered.
# 第一组 redis0 -> redis3
kubectl exec -it redis-cluster-0 -n opsxlab -- redis-cli -a PleaseChangeMe2024 --cluster add-node 10.233.94.209:6379 10.233.94.233:6379 --cluster-slave --cluster-master-id 1f4df418ac310b6d14a7920a105e060cda58275a
# 参数说明
# 10.233.94.233:6379 任意一个 master 节点的 ip 地址,一般用 redis-cluster-0 的 IP 地址
# 10.233.94.209:6379 添加到某个 Master 的 Slave 节点的 IP 地址
# --cluster-master-id 添加 Slave 对应 Master 的 ID,如果不指定则随机分配到任意一个主节点
$ kubectl exec -it redis-cluster-0 -n opsxlab -- redis-cli -a PleaseChangeMe2024 --cluster add-node 10.233.94.209:6379 10.233.94.233:6379 --cluster-slave --cluster-master-id 1f4df418ac310b6d14a7920a105e060cda58275a
Warning: Using a password with '-a' or '-u' option on the command line interface may not be safe.
>>> Adding node 10.233.94.209:6379 to cluster 10.233.94.233:6379
>>> Performing Cluster Check (using node 10.233.94.233:6379)
M: 1f4df418ac310b6d14a7920a105e060cda58275a 10.233.94.233:6379
slots:[0-5460] (5461 slots) master
M: bd1a8e265fa78e93b456b9e59cbefc893f0d2ab1 10.233.96.29:6379
slots:[5461-10922] (5462 slots) master
M: 149ffd5df2cae9cfbc55e3aff69c9575134ce162 10.233.68.255:6379
slots:[10923-16383] (5461 slots) master
[OK] All nodes agree about slots configuration.
>>> Check for open slots...
>>> Check slots coverage...
[OK] All 16384 slots covered.
>>> Send CLUSTER MEET to node 10.233.94.209:6379 to make it join the cluster.
Waiting for the cluster to join
>>> Configure node as replica of 10.233.94.233:6379.
[OK] New node added correctly.
# 第二组 redis1 -> redis4
kubectl exec -it -it redis-cluster-0 -n opsxlab -- redis-cli -a PleaseChangeMe2024 --cluster add-node 10.233.96.23:6379 10.233.94.233:6379 --cluster-slave --cluster-master-id bd1a8e265fa78e93b456b9e59cbefc893f0d2ab1
# 第三组 redis2 -> redis5
kubectl exec -it redis-cluster-0 -n opsxlab -- redis-cli -a PleaseChangeMe2024 --cluster add-node 10.233.68.4:6379 10.233.94.233:6379 --cluster-slave --cluster-master-id 149ffd5df2cae9cfbc55e3aff69c9575134ce162
kubectl exec -it redis-cluster-0 -n opsxlab -- redis-cli -a PleaseChangeMe2024 --cluster check $(kubectl get pods -n opsxlab -l app.kubernetes.io/name=redis-cluster -o jsonpath='{range.items[0]}{.status.podIP}:6379{end}')
$ kubectl exec -it redis-cluster-0 -n opsxlab -- redis-cli -a PleaseChangeMe2024 --cluster check $(kubectl get pods -n opsxlab -l app.kubernetes.io/name=redis-cluster -o jsonpath='{range.items[0]}{.status.podIP}:6379{end}')
Warning: Using a password with '-a' or '-u' option on the command line interface may not be safe.
10.233.94.233:6379 (1f4df418...) -> 0 keys | 5461 slots | 1 slaves.
10.233.68.255:6379 (149ffd5d...) -> 0 keys | 5461 slots | 1 slaves.
10.233.96.29:6379 (bd1a8e26...) -> 0 keys | 5462 slots | 1 slaves.
[OK] 0 keys in 3 masters.
0.00 keys per slot on average.
>>> Performing Cluster Check (using node 10.233.94.233:6379)
M: 1f4df418ac310b6d14a7920a105e060cda58275a 10.233.94.233:6379
slots:[0-5460] (5461 slots) master
1 additional replica(s)
S: 577675e83c2267d625bf7b408658bfa8b5690feb 10.233.96.23:6379
slots: (0 slots) slave
replicates bd1a8e265fa78e93b456b9e59cbefc893f0d2ab1
M: 149ffd5df2cae9cfbc55e3aff69c9575134ce162 10.233.68.255:6379
slots:[10923-16383] (5461 slots) master
1 additional replica(s)
S: 288bd84283237dcfaa7f27f1e1d0148488649d97 10.233.68.4:6379
slots: (0 slots) slave
replicates 149ffd5df2cae9cfbc55e3aff69c9575134ce162
M: bd1a8e265fa78e93b456b9e59cbefc893f0d2ab1 10.233.96.29:6379
slots:[5461-10922] (5462 slots) master
1 additional replica(s)
S: a5fc4eeebb4c345d783f7b9d2b8695442e4cdf07 10.233.94.209:6379
slots: (0 slots) slave
replicates 1f4df418ac310b6d14a7920a105e060cda58275a
[OK] All nodes agree about slots configuration.
>>> Check for open slots...
>>> Check slots coverage...
[OK] All 16384 slots covered.
使用 Redis 自带的压力测试工具,测试 Redis 集群是否可用,并简单测试性能。
测试 set 场景:
使用 set 命令,发送100000次请求,每个请求包含一个键值对,其中键是随机生成的,值的大小是100字节,同时有20个客户端并发执行。
$ kubectl exec -it redis-cluster-0 -n opsxlab -- redis-benchmark -h 192.168.9.91 -p 31379 -a PleaseChangeMe2024 -t set -n 100000 -c 20 -d 100 --cluster
Cluster has 3 master nodes:
Master 0: dd42f52834303001a9e4c3036164ab0a11d4f3e1 10.233.94.243:6379
Master 1: e263c18891f96b6af4a4a7d842d8099355ec4654 10.233.96.41:6379
Master 2: 59944b8a38ecf0da5c1940676c9f7ac7fd9a926c 10.233.68.3:6379
====== SET ======
100000 requests completed in 1.50 seconds
20 parallel clients
100 bytes payload
keep alive: 1
cluster mode: yes (3 masters)
node [0] configuration:
save: 3600 1 300 100 60 10000
appendonly: yes
node [1] configuration:
save: 3600 1 300 100 60 10000
appendonly: yes
node [2] configuration:
save: 3600 1 300 100 60 10000
appendonly: yes
multi-thread: yes
threads: 3
Latency by percentile distribution:
0.000% <= 0.039 milliseconds (cumulative count 32)
50.000% <= 0.183 milliseconds (cumulative count 50034)
75.000% <= 0.311 milliseconds (cumulative count 76214)
87.500% <= 0.399 milliseconds (cumulative count 87628)
93.750% <= 0.495 milliseconds (cumulative count 94027)
96.875% <= 0.591 milliseconds (cumulative count 96978)
98.438% <= 0.735 milliseconds (cumulative count 98440)
99.219% <= 1.071 milliseconds (cumulative count 99219)
99.609% <= 1.575 milliseconds (cumulative count 99610)
99.805% <= 2.375 milliseconds (cumulative count 99805)
99.902% <= 3.311 milliseconds (cumulative count 99903)
99.951% <= 5.527 milliseconds (cumulative count 99952)
99.976% <= 9.247 milliseconds (cumulative count 99976)
99.988% <= 11.071 milliseconds (cumulative count 99988)
99.994% <= 22.751 milliseconds (cumulative count 99994)
99.997% <= 23.039 milliseconds (cumulative count 99997)
99.998% <= 23.119 milliseconds (cumulative count 99999)
99.999% <= 23.231 milliseconds (cumulative count 100000)
100.000% <= 23.231 milliseconds (cumulative count 100000)
Cumulative distribution of latencies:
17.186% <= 0.103 milliseconds (cumulative count 17186)
55.606% <= 0.207 milliseconds (cumulative count 55606)
74.870% <= 0.303 milliseconds (cumulative count 74870)
88.358% <= 0.407 milliseconds (cumulative count 88358)
94.386% <= 0.503 milliseconds (cumulative count 94386)
97.230% <= 0.607 milliseconds (cumulative count 97230)
98.247% <= 0.703 milliseconds (cumulative count 98247)
98.745% <= 0.807 milliseconds (cumulative count 98745)
98.965% <= 0.903 milliseconds (cumulative count 98965)
99.148% <= 1.007 milliseconds (cumulative count 99148)
99.254% <= 1.103 milliseconds (cumulative count 99254)
99.358% <= 1.207 milliseconds (cumulative count 99358)
99.465% <= 1.303 milliseconds (cumulative count 99465)
99.532% <= 1.407 milliseconds (cumulative count 99532)
99.576% <= 1.503 milliseconds (cumulative count 99576)
99.619% <= 1.607 milliseconds (cumulative count 99619)
99.648% <= 1.703 milliseconds (cumulative count 99648)
99.673% <= 1.807 milliseconds (cumulative count 99673)
99.690% <= 1.903 milliseconds (cumulative count 99690)
99.734% <= 2.007 milliseconds (cumulative count 99734)
99.755% <= 2.103 milliseconds (cumulative count 99755)
99.883% <= 3.103 milliseconds (cumulative count 99883)
99.939% <= 4.103 milliseconds (cumulative count 99939)
99.945% <= 5.103 milliseconds (cumulative count 99945)
99.959% <= 6.103 milliseconds (cumulative count 99959)
99.966% <= 7.103 milliseconds (cumulative count 99966)
99.974% <= 9.103 milliseconds (cumulative count 99974)
99.986% <= 10.103 milliseconds (cumulative count 99986)
99.989% <= 11.103 milliseconds (cumulative count 99989)
99.993% <= 12.103 milliseconds (cumulative count 99993)
99.998% <= 23.103 milliseconds (cumulative count 99998)
100.000% <= 24.111 milliseconds (cumulative count 100000)
Summary:
throughput summary: 66533.60 requests per second
latency summary (msec):
avg min p50 p95 p99 max
0.243 0.032 0.183 0.519 0.927 23.231
其它场景(结果略)
kubectl exec -it redis-cluster-0 -n opsxlab -- redis-benchmark -h 192.168.9.91 -p 31379 -a PleaseChangeMe2024 -t ping -n 100000 -c 20 -d 100 --cluster
kubectl exec -it redis-cluster-0 -n opsxlab -- redis-benchmark -h 192.168.9.91 -p 31379 -a PleaseChangeMe2024 -t get -n 100000 -c 20 -d 100 --cluster
测试前查看集群状态(以一组 Master/Slave 为例)
......
M: e6b176bc1d53bac7da548e33d5c61853ecbe1890 10.233.96.51:6379
slots:[5461-10922] (5462 slots) master
1 additional replica(s)
S: e7f5d965fc592373b01b0a0b599f00b8883cdf7d 10.233.68.1:6379
slots: (0 slots) slave
replicates e6b176bc1d53bac7da548e33d5c61853ecbe1890
删除 Slave 后,查看集群状态。
......
M: e6b176bc1d53bac7da548e33d5c61853ecbe1890 10.233.96.51:6379
slots:[5461-10922] (5462 slots) master
1 additional replica(s)
S: e7f5d965fc592373b01b0a0b599f00b8883cdf7d 10.233.68.8:6379
slots: (0 slots) slave
replicates e6b176bc1d53bac7da548e33d5c61853ecbe1890
结果: 原有 Slave IP 为 10.233.68.1,删除后自动重建,IP 变更为 10.233.68.8,并自动加入原有的 Master。
删除 Master 后,查看集群状态。
......
M: e6b176bc1d53bac7da548e33d5c61853ecbe1890 10.233.96.68:6379
slots:[5461-10922] (5462 slots) master
1 additional replica(s)
S: e7f5d965fc592373b01b0a0b599f00b8883cdf7d 10.233.68.8:6379
slots: (0 slots) slave
replicates e6b176bc1d53bac7da548e33d5c61853ecbe1890
结果: 原有 Master IP 为 10.233.96.51,删除后自动重建, IP 变更为 10.233.96.68,并重新变成 Master。
以上测试内容,仅是简单的故障切换测试,生产环境请增加更多的测试场景。
大部分开发、运维人员还是喜欢图形化的 Redis 管理工具,所以介绍一下 Redis 官方提供的图形化工具 RedisInsight。
由于 RedisInsight 默认并不提供登录验证功能,因此,在系统安全要求比较高的环境会有安全风险,请慎用!个人建议生产环境使用命令行工具。
请使用 vi 编辑器,创建资源清单文件 redisinsight-deploy.yaml,并输入以下内容:
apiVersion: apps/v1
kind: Deployment
metadata:
name: redisinsight
labels:
app.kubernetes.io/name: redisinsight
spec:
replicas: 1
selector:
matchLabels:
app.kubernetes.io/name: redisinsight
template:
metadata:
labels:
app.kubernetes.io/name: redisinsight
spec:
containers:
- name: redisinsight
image: registry.opsxlab.cn:8443/redis/redisinsight:2.60
ports:
- name: redisinsight
containerPort: 5540
protocol: TCP
resources:
limits:
cpu: '2'
memory: 4Gi
requests:
cpu: 100m
memory: 500Mi
我们采用 NodePort 方式在 Kubernetes 集群中对外发布 RedisInsight 服务,指定的端口为 31380。
请使用 vi 编辑器,创建资源清单文件 redisinsight-svc-external.yaml,并输入以下内容:
kind: Service
apiVersion: v1
metadata:
name: redisinsight-external
labels:
app: redisinsight-external
spec:
ports:
- name: redisinsight
protocol: TCP
port: 5540
targetPort: 5540
nodePort: 31380
selector:
app.kubernetes.io/name: redisinsight
type: NodePort
执行下面的命令,创建 RedisInsight 资源。
kubectl apply -f redisinsight-deploy.yaml -n opsxlab
kubectl apply -f redisinsight-svc-external.yaml -n opsxlab
执行下面的命令,查看 Deployment、Pod、Service 创建结果。
$ kubectl get deploy,pod,svc -n opsxlab
打开 RedisInsight 控制台,http://192.168.9.91:31380
进入默认配置页面,只勾选最后一个按钮,点击 Submit。

redisinsight-eula-privacy-settings-v260
添加 Redis 数据库: 点击「Add Redis database」。

redisinsight-add-redis-database-v260-1
选择「Add Database Manually」,按提示填写信息。

redisinsight-add-redis-databases-v260-2
点击「Test Connection」,验证 Redis 是否可以连接。确认无误后,点击「Add Redis Database」。

redisinsight-add-redis-databases-test
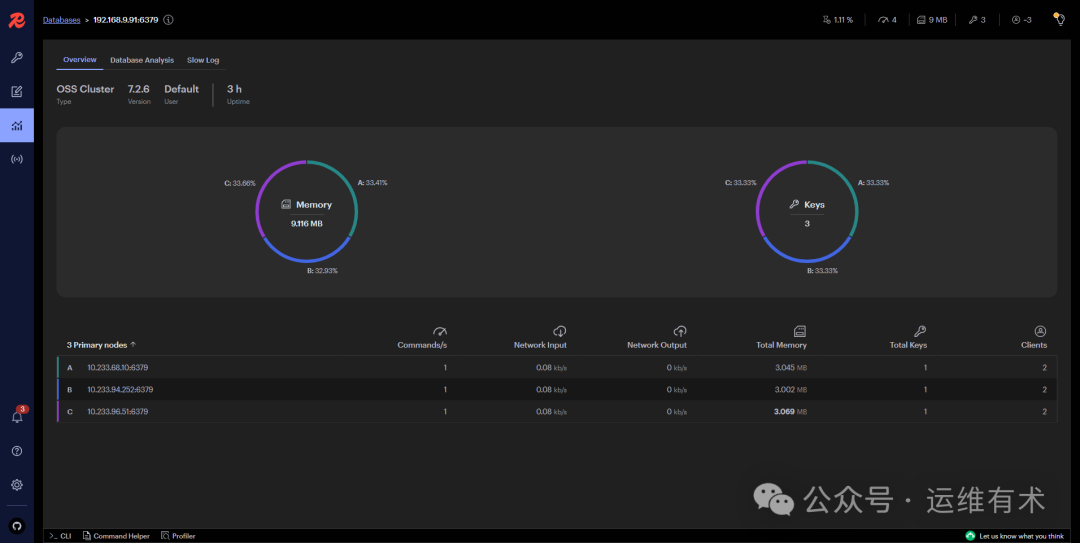
下面用几张图简单展示一下 RedisInsight v2.60 版本管理控制台的功能,总体感觉管理功能比 V1 版本少了很多。
在 Redis Databases 列表页,点击新添加的 Redis 数据库,进入 Redis 管理页面。

redisinsight-databases-list-v260

redisinsight-browser-v260

redisinsight-workbench-v260

redisinsight-analytics-cluster-details-v260

redisinsight-pub-sub-v260
更多管理功能请自行摸索。
以上,就是我今天分享的全部内容。下一期分享的内容还没想好,敬请期待开盲盒。
如果你喜欢本文,请分享、收藏、点赞、评论! 请持续关注 @运维有术,及时收看更多好文!
免责声明:
Get 本文实战视频(请注意,文档视频异步发行,请先关注)
版权声明