想要玩转好自己的服务器,一个好用的服务器运维管理面板是必不可少的。通过一个面板来一键安装常用的工具,监控服务器的状态,都会为我们带来很大便利。所以了不起要给大家分享一个开源的 Linux 服务器运维管理面板——1Panel。
1Panel 是一个现代化、开源的 Linux 服务器运维管理面板。1Panel 深度集成了 Wordpress 和 Halo 这两个常见的博客系统,方便你快速建站;你可以通过 Web 端轻松管理 Linux 服务器,包括主机监控、文件管理、数据库管理、容器管理等功能;1Panel 也支持一键备份和一键恢复,保证数据不会丢失。
接下来给大家展示一下如何部署 1Panel。安装过程非常简单,直接输入以下命令就可以快速完成安装:
curl -sSL https://resource.fit2cloud.com/1panel/package/quick_start.sh -o quick_start.sh && sudo bash quick_start.sh
如图所示,程序会自动安装 docker(如果已经安装会直接跳过),安装过程中会让你输入初始化的用户名和密码,然后就结束啦。

按照输出的日志,我们访问面板的 web 端地址,用刚才设置的用户名和密码登录就可以啦。
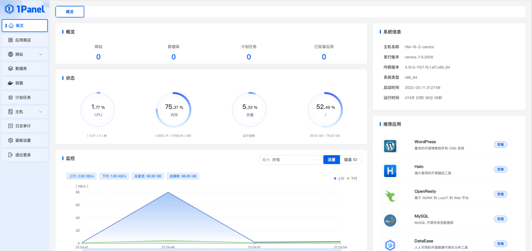
项目的首页是服务器概览,如图所示:

我们可以清晰的看到服务器的运行状况,包括 CPU、内存、硬盘使用率和网络状况。概览部分可以看到使用 1Panel 部署的网站、数据库、应用的数量(当然因为是刚部署,所以数量都是 0)。左侧是菜单栏,我们通过菜单名称就能知道 1Panel 的主要功能。
点击左侧的容器菜单,可以查看维护当前服务器运行的全部 docker 容器信息。可以看到很多之前我自己创建的容器都是可以管理的。

点击应用商店菜单,常用的应用都可以一键部署,包括我之前给大家推荐过的 Halo、Gitea 等。

我们尝试着安装一个 MySQL 吧,直接点击安装,输入名称和 root 密码,就可以一键安装了。

点击左侧的“数据库”菜单,我们可以看到 MySQL 已经安装成功并且启动了。

你可以创建数据库,配置 MySQL 以及查看连接信息等。
此时我们回到应用商店,再安装一个 WordPress。因为刚才已经安装了 MySQL 数据库,所以在安装 WordPress 的时候,可以自动选择刚才安装的 MySQL,并且创建对应的数据库,之后就可以自动化完成 WordPress 的安装了。

我们也可以通过 1Panel 来管理主机,点击左侧“主机”菜单,会展示出文件、监控、终端、防火墙、SSH 配置等几个子菜单。通过子菜单,就可以实现查看文件,监控主机状态等功能了。如图所示:


好啦,1Panel 就先介绍到这里了。了不起认为,1Panel 是一个功能强大,界面美观的现代化 Linux 服务器运维管理面板。对于没有使用过面板工具的新手来说,1Panel 已经足够强大且具备了完整的功能。感兴趣的朋友赶紧去试试吧。
项目地址:https://github.com/1Panel-dev/1Panel