Grafana是一个跨平台的开源的度量分析和可视化工具,可以通过将采集的数据查询然后可视化的展示,并及时通知。它主要有以下六大特点:
官网下载地址:Grafana
安装指南:Grafana安装指南
准备的下载地址:Grafana7.3.3
[root@zabbix ~]# cat /etc/redhat-release
CentOS Linux release 7.6.1810 (Core)
[root@zabbix ~]# uname -a
Linux zabbix 3.10.0-957.el7.x86_64 #1 SMP Thu Nov 8 23:39:32 UTC 2018 x86_64 x86_64 x86_64 GNU/Linuxyum localinstall grafana-7.3.3-1.x86_64.rpm -y
systemctl start grafana-server.service
systemctl enable grafana-server.service
[root@zabbix ~]# lsof -i:3000
COMMAND PID USER FD TYPE DEVICE SIZE/OFF NODE NAME
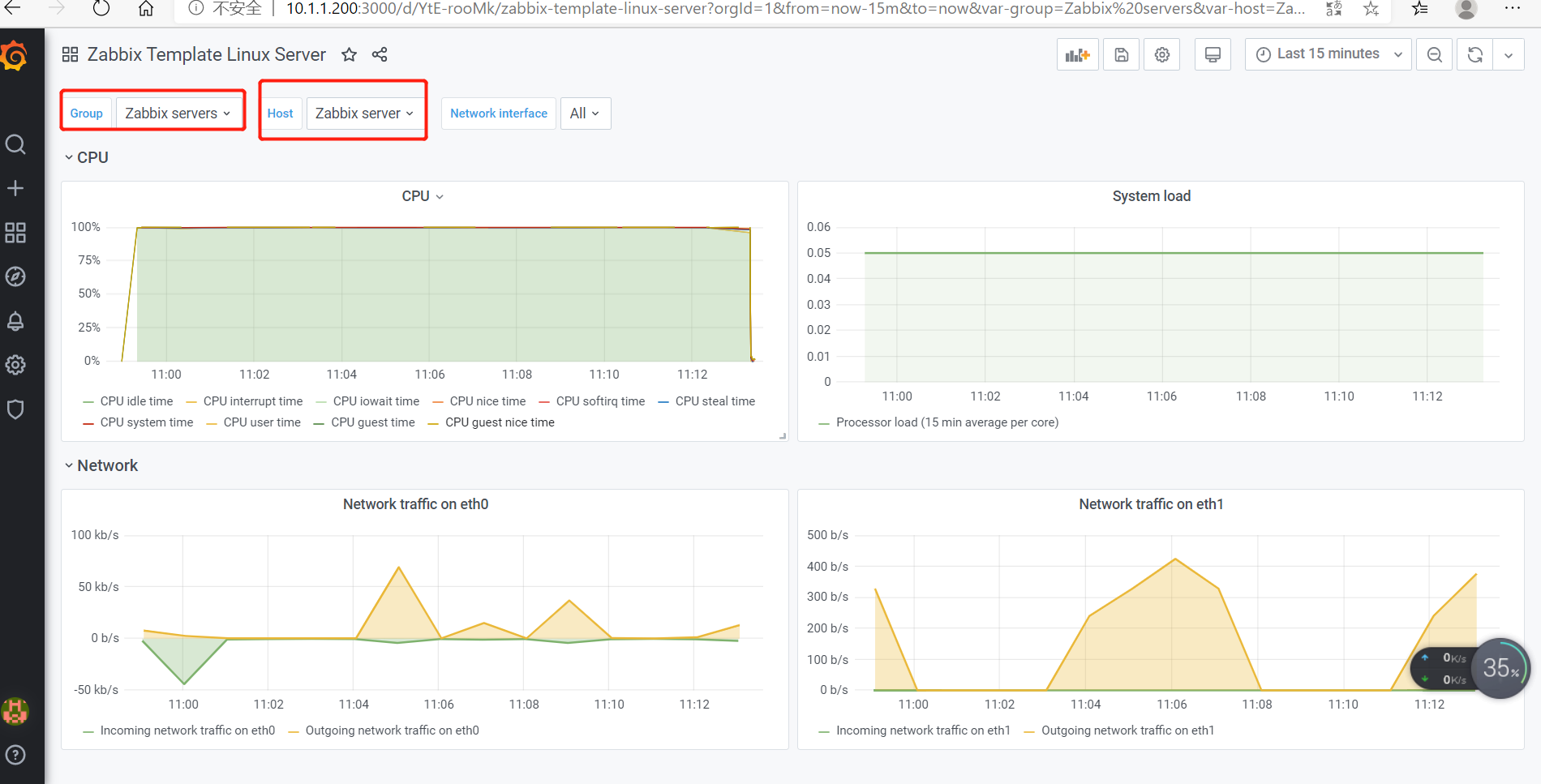
grafana-s 63834 grafana 8u IPv6 307645 0t0 TCP *:hbci (LISTEN)打开浏览器,输入IP+端口,3000为Grafana的默认侦听端口。 系统默认用户名和密码为admin/admin,第一次登陆系统会要求修改密码,修改密码后登陆,界面显示如下:

[root@zabbix ~]# grafana-cli plugins list-remote|grep zabbix
id: alexanderzobnin-zabbix-app version: 4.0.1
[root@zabbix ~]# grafana-cli plugins install alexanderzobnin-zabbix-app
installing alexanderzobnin-zabbix-app @ 4.0.1
from: https://grafana.com/api/plugins/alexanderzobnin-zabbix-app/versions/4.0.1/download
into: /var/lib/grafana/plugins由于某些原因下载速度很慢: 贴心准备下载地址:alexanderzobnin-zabbix-app-4.0.1
cd /var/lib/grafana/plugins
unzip alexanderzobnin-zabbix-app-4.0.1.zip
systemctl restart grafana-server.service








在线安装方式
grafana-cli plugins install grafana-piechart-panel离线安装方式
wget -nv https://grafana.com/api/plugins/grafana-piechart-panel/versions/latest/download -O /tmp/grafana-piechart-panel.zip
unzip -q /tmp/grafana-piechart-panel.zip -d /tmp
mv /tmp/grafana-piechart-panel-* /var/lib/grafana/plugins/grafana-piechart-panel
systemctl restart grafana-server.service