开放自己研发的接口自动化平台,给大家体验和交流(不提供源码),仅供学习交流。
平台注册地址http://47.108.155.10/register.html 没有账号,先注册自己的账号,注册后自动登录

已有账号,直接登录http://47.108.155.10/login.html

httprunner 2.x版本开始引入分层机制,可以定义公共的方法,在用例里面直接引入步骤,这样登录方法我们只需写一次
在自动化测试领域,自动化测试用例的可维护性是极其重要的因素,直接关系到自动化测试能否持续有效地在项目中开展。
概括来说,测试用例分层机制的核心是将接口定义、测试步骤、测试用例、测试场景进行分离,单独进行描述和维护,从而尽可能地减少自动化测试用例的维护成本。
逻辑关系图如下所示:

同时,强调如下几点核心概念:
如果对于上述第三点感觉难以理解,不妨看下上图中的示例:
理解了测试用例分层模型,接下来我们再来看下在分层模型下,接口、测试用例、测试用例集的描述形式。
为了更好地对接口描述进行管理,推荐使用独立的文件对接口描述进行存储,即每个文件对应一个接口描述。
接口定义描述的主要内容包括:name、variables、request、base_url、validate 等,形式如下:
# api/get_header.yml
name: get headers
base_url: http://httpbin.org
variables:
expected_status_code: 200
request:
url: /headers
method: GET
validate:
- eq: ["status_code", $expected_status_code]
- eq: [content.headers.Host, "httpbin.org"]其中,name 和 request 部分是必须的,request 中的描述形式与 requests.request 完全相同。 另外,API 描述需要尽量保持完整,做到可以单独运行。如果在接口描述中存在变量引用的情况,可在 variables 中对参数进行定义。通过这种方式,可以很好地实现单个接口的调试。
接下来把登录写到api,测试用例去引用登录api,在项目根目录新建一个api目录,写login.yml文件内容
# 上海-悠悠,微信wx:283340479
name: login first
base_url: http://127.0.0.1:8000
variables:
user: test
password: 123456
request:
url: /api/v1/login/
method: POST
headers:
Content-Type: application/json
User-Agent: python-requests/2.18.4
json:
username: $user
password: $password
validate:
- eq: [status_code, 200]我们要保证单个接口是可以执行的
hrun api/login.yml
接下来把获取个人信息的接口也写到api层,get_userinfo.yml内容 token 这个参数是可变的,每次登录都会生成一个新的值,这里为了调试的通,可以先登录后,把token复制过来
# 上海-悠悠,微信wx:283340479
name: get user info
base_url: http://127.0.0.1:8000
variables:
token: 1c5ef1856edec117ac989eb8def4abbaae28673e
request:
url: /api/v1/userinfo/
method: GET
headers:
Content-Type: application/json
User-Agent: python-requests/2.18.4
Authorization: Token $token # 引用token用例层在项目根目录下新建一个case目录,专注测试用例的流程,如测试用例流程:登录-获取个人信息 整体设计思路:
# 上海-悠悠,微信wx:283340479
config:
name: "test userinfo"
teststeps:
- name: login-setup
api: api/login.yml
extract:
- get_token: content.token
validate:
- len_eq: ["content.token", 40]
- name: get user info case1
api: api/get_userinfo.yml
variables:
token: $get_token
validate:
- eq: [content.data.0.name, test]
- eq: [content.data.0.mail, xxx@qq.com]当测试用例数量比较多以后,为了方便管理和实现批量运行,通常需要使用测试用例集来对测试用例进行组织。 在前文的测试用例分层模型中也强调了,测试用例集(testsuite)是测试用例的 无序 集合,集合中的测试用例应该都是相互独立,不存在先后依赖关系的;如果确实存在先后依赖关系,那就需要在测试用例中完成依赖的处理。 因为是 无序 集合,因此测试用例集的描述形式会与测试用例有些不同,在每个测试用例集文件中,第一层级存在两类字段:
testsuites 层可以实现参数化,对测试用例输入不同参数组合。
config:
name: 登录_测试套件
testcases:
- name: 登录测试用例
variables: {}
testcase: testcases/登录/登录测试用例.yml
parameters:
user-password:
- - test1
- '123456'
- - test2
- '123456'
- - test2
- '123456'推荐的方式汇总如下:
目录结构如下所示:
tests
├── .env
├── data
│ ├── app_version.csv
│ └── account.csv
├── api
│ ├── create_user.yml
│ ├── get_headers.yml
│ ├── get_userinfo.yml
│ └── login.yml
├── debugtalk.py
├── testcases
│ ├── test_userinfo.yml
│ ├── deps
│ │ └── check_and_create.yml
│ └── setup.yml
└── testsuites
├── create_users.yml
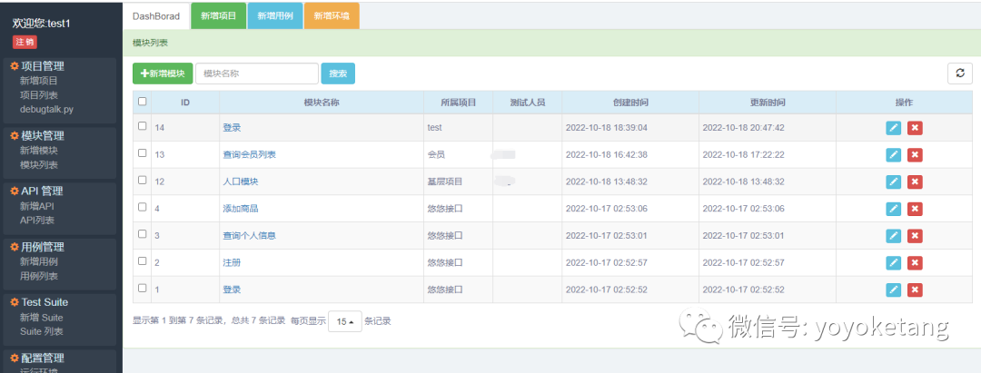
└── create_users_with_parameters.yml平台可以支持多项目,每个项目可以创建不同模块(把API接口按模块划分)


按前面说到的yaml文件中的API,在网页上填对应数据
# 上海-悠悠,微信wx:283340479
name: login first
base_url: http://127.0.0.1:8000
variables:
user: test
password: 123456
request:
url: /api/v1/login/
method: POST
headers:
Content-Type: application/json
User-Agent: python-requests/2.18.4
json:
username: $user
password: $password
validate:
- eq: [status_code, 200]对应网页上的



API 层只做基本校验,不校验业务逻辑 业务逻辑请在用例层校验
用例可以引用API,一个用例如果有多个步骤,可以引用多个API

选择API

测试套件是针对一个接口,不同输入参数组合的用例集

也可以参数化

运行用例,需添加运行环境,可以支持多环境维护

并且不同环境可以设置不同环境变量

运行项目,选择环境

设置定时任务

查看任务,任务可以开启和关闭

查看报告

运行用例的时候,会把我们在网页上报错的数据,转成标准的httprunner2.x 的用例结构

(这个也是可以导出的,功能暂时未加)
一些复杂的逻辑可以通过辅助函数实现

网页版编辑python代码,可以在线调试

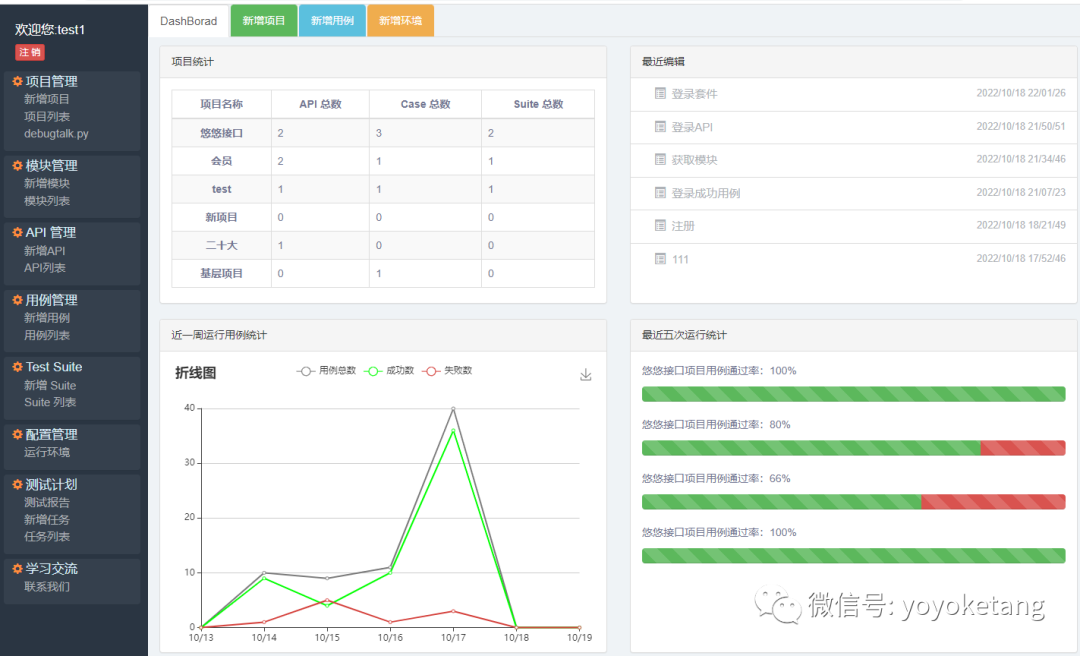
最后是index页面的Dashboard页面
